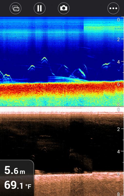
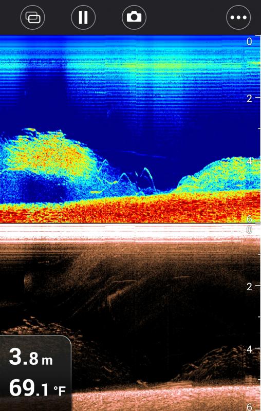
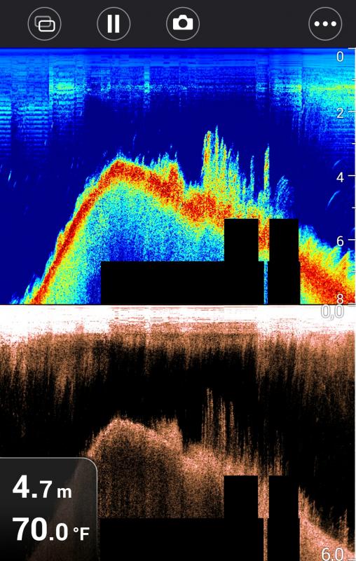
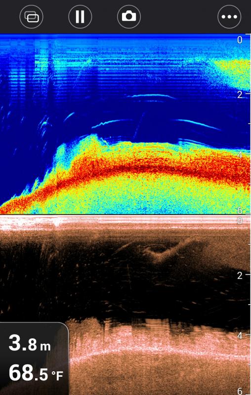
Mordeo Opublikowano 24 Grudnia 2014 Zgłoś Udostępnij Opublikowano 24 Grudnia 2014 Czy gremium mogłoby mi pomóc przy interpretacji letnich screenshotów? 1. Screenshot - co to za ryby? Szczupaki? 2. Screenshot - co to za ryby? Czy przy dnie to ryby? 3. Screenshot - co to za ryby mogą być? Czy zielsko? 4. Screenshot - szczupaczki? Sandaczyki? 5. Screenshot - co to za rybki w jednym i drugim zakreśleniu? 6. Screenshot - co to za ryby mogą być na planie? 7. Screenshot - szczupaki przy drobnicy? 8. Screenshot - szczupaki? Sandacze? Cytuj Odnośnik do komentarza Udostępnij na innych stronach Więcej opcji udostępniania...
0 mackot_88 Opublikowano 24 Grudnia 2014 Zgłoś Udostępnij Opublikowano 24 Grudnia 2014 Nie widać tych screenów kolego Cytuj Odnośnik do komentarza Udostępnij na innych stronach Więcej opcji udostępniania...
0 gooral Opublikowano 24 Grudnia 2014 Zgłoś Udostępnij Opublikowano 24 Grudnia 2014 a co latwo mialo byc? zobaczyc to kazdy sobie moze 1 Cytuj Odnośnik do komentarza Udostępnij na innych stronach Więcej opcji udostępniania...
0 Mordeo Opublikowano 24 Grudnia 2014 Autor Zgłoś Udostępnij Opublikowano 24 Grudnia 2014 się napracowałem, a mi nie wkleiło.zaraz poprawię, ale nie wiem, czy mi się uda w kolejności Cytuj Odnośnik do komentarza Udostępnij na innych stronach Więcej opcji udostępniania...
0 albercik2 Opublikowano 24 Grudnia 2014 Zgłoś Udostępnij Opublikowano 24 Grudnia 2014 Nie widać tych screenów kolego To taki wesoły rebus świąteczny Cytuj Odnośnik do komentarza Udostępnij na innych stronach Więcej opcji udostępniania...
0 Mordeo Opublikowano 24 Grudnia 2014 Autor Zgłoś Udostępnij Opublikowano 24 Grudnia 2014 Czy gremium mogłoby mi pomóc przy interpretacji letnich screenshotów? 1. Screenshot - co to za ryby? Szczupaki? 2. Screenshot - co to za ryby? Czy przy dnie to ryby? 3. Screenshot - co to za ryby mogą być? Czy zielsko? 4. Screenshot - szczupaczki? Sandaczyki? 5. Screenshot - co to za rybki w jednym i drugim zakreśleniu? 6. Screenshot - co to za ryby mogą być na planie? 7. Screenshot - szczupaki przy drobnicy? 8. Screenshot - szczupaki? Sandacze? Cytuj Odnośnik do komentarza Udostępnij na innych stronach Więcej opcji udostępniania...
0 godski Opublikowano 24 Grudnia 2014 Zgłoś Udostępnij Opublikowano 24 Grudnia 2014 Kolego, Masz chyba manię. Wszędzie tylko szczupaki i sandacze widzisz. A leszcze i inny białoryb? 2 Cytuj Odnośnik do komentarza Udostępnij na innych stronach Więcej opcji udostępniania...
0 kostom63 Opublikowano 24 Grudnia 2014 Zgłoś Udostępnij Opublikowano 24 Grudnia 2014 Cześć, ja w takim przypadku bardziej wierzę di. Nr 4 to na pewno ławica drobnicy powyżej zakreślenia, 5 to jakieś rybki przemieszczające się najprawdopodobniej w przeciwnym kierunku niż łódka, 6i 7 przykład na to jak dokładniej widać ławicę na di niż tradycyjne obrazowanie , apod nią jakieś większe sztuki, być może nawet drapieżne, 8 na moje oko chyba leszcze. Na nr 2 po prawej stronie ekranu w normalnym obrazie każdy widziałby sporego szczupaka, w di natomiast tej pewności już nie ma , ja tu widzę 2 małe, a na dole jakieś ryby, 3 i 4 i 5 to jakieś ryby ja bym widział, zielsko widać inaczej , jeszcze jest różnica czy woda stojąca, czy też płynąca. Za głupi jednak jestem, aby rozróżnić gatunek, no i napatrzyłem się trochę na moją HB a to może być trochę inaczej niż u kolegi Tomek Cytuj Odnośnik do komentarza Udostępnij na innych stronach Więcej opcji udostępniania...
0 kostom63 Opublikowano 24 Grudnia 2014 Zgłoś Udostępnij Opublikowano 24 Grudnia 2014 (edytowane) . Edytowane 25 Grudnia 2014 przez kostom63 Cytuj Odnośnik do komentarza Udostępnij na innych stronach Więcej opcji udostępniania...
0 zuraw16 Opublikowano 26 Grudnia 2014 Zgłoś Udostępnij Opublikowano 26 Grudnia 2014 (edytowane) Kolego Mordeo nie rozpoznasz gatunków ryb na tej echosondzie Można tylko przypuszczać,jak spiningujesz to parę rzutów i wybadasz moment.Patrz na ukształtowanie dna i ławice drobnicy a nie na łuki,często ryby łowi się tam gdzie bananów nie ma na echu,połamania! Edytowane 26 Grudnia 2014 przez zuraw16 Cytuj Odnośnik do komentarza Udostępnij na innych stronach Więcej opcji udostępniania...
0 JerryM Opublikowano 26 Grudnia 2014 Zgłoś Udostępnij Opublikowano 26 Grudnia 2014 To które echosondy pokazują gatunki ryb? Cytuj Odnośnik do komentarza Udostępnij na innych stronach Więcej opcji udostępniania...
0 Krzysztof Kacprzak Opublikowano 26 Grudnia 2014 Zgłoś Udostępnij Opublikowano 26 Grudnia 2014 Jasne...może jeszcze policzymy ile pasków ma okoń.... Cytuj Odnośnik do komentarza Udostępnij na innych stronach Więcej opcji udostępniania...
0 Krisu23 Opublikowano 26 Grudnia 2014 Zgłoś Udostępnij Opublikowano 26 Grudnia 2014 Dobrze, że nie mam takiej echosondy. Zabrakło by mi czasu na łowienie. Cytuj Odnośnik do komentarza Udostępnij na innych stronach Więcej opcji udostępniania...
0 godski Opublikowano 26 Grudnia 2014 Zgłoś Udostępnij Opublikowano 26 Grudnia 2014 To które echosondy pokazują gatunki ryb?Brak takowych. Jedynie kamera podwodna Ci zostaje. Cytuj Odnośnik do komentarza Udostępnij na innych stronach Więcej opcji udostępniania...
0 Qowax001 Opublikowano 26 Grudnia 2014 Zgłoś Udostępnij Opublikowano 26 Grudnia 2014 (edytowane) Na lowrancie 7 ze structurescanem można stosunkowo często określić gatunek niektórych ryb.Najbardziej odróżniają się "twarde" sandacze i okonie oraz "pomarańczowe" leszcze. Edytowane 26 Grudnia 2014 przez Kombajnista_z_PGRu Cytuj Odnośnik do komentarza Udostępnij na innych stronach Więcej opcji udostępniania...
0 IMMORTAL Opublikowano 26 Grudnia 2014 Zgłoś Udostępnij Opublikowano 26 Grudnia 2014 Na lowrancie 7 ze structurescanem można stosunkowo często określić gatunek niektórych ryb.Najbardziej odróżniają się "twarde" sandacze i okonie oraz "pomarańczowe" leszcze.Mocno naciągana teoria... Chetnie poznam szczegóły 1 Cytuj Odnośnik do komentarza Udostępnij na innych stronach Więcej opcji udostępniania...
0 Qowax001 Opublikowano 26 Grudnia 2014 Zgłoś Udostępnij Opublikowano 26 Grudnia 2014 Mocno naciągana teoria... Chetnie poznam szczegóły też mi się to śmieszne wydawało dopóki nie zaczęliśmy się w verticala bawić. Cytuj Odnośnik do komentarza Udostępnij na innych stronach Więcej opcji udostępniania...
0 zetika16 Opublikowano 26 Grudnia 2014 Zgłoś Udostępnij Opublikowano 26 Grudnia 2014 (edytowane) też mi się to śmieszne wydawało dopóki nie zaczęliśmy się w verticala bawić.Ja niedługo mam nadzieje przetestować lowerance elite 5 hdi. Podobno na DSI idzie poznać czy to samiec czy samica. do tego tego kolorze haha A tak na poważnie to nie wiem czy to możliwe aby poznawać po kształcie ryby... no chyba ze 2 metry suma....Z tym ze ja się dopiero uczę i kiepsko mi idzie interpretacja obrazu jeszcze. Mam nadzieje ze przy okazji jakiegoś zlotu ktoś mnie pociągnie w tym temacie Edytowane 26 Grudnia 2014 przez Tomasz eS Cytuj Odnośnik do komentarza Udostępnij na innych stronach Więcej opcji udostępniania...
0 Qowax001 Opublikowano 26 Grudnia 2014 Zgłoś Udostępnij Opublikowano 26 Grudnia 2014 Ja niedługo mam nadzieje przetestować lowerance elite 5 hdi. Podobno na DSI idzie poznać czy to samiec czy samica. do tego tego kolorze haha A tak na poważnie to nie wiem czy to możliwe aby poznawać po kształcie ryby... no chyba ze 2 metry suma....Z tym ze ja się dopiero uczę i kiepsko mi idzie interpretacja obrazu jeszcze. Mam nadzieje ze przy okazji jakiegoś zlotu ktoś mnie pociągnie w tym temaciePowiem szczerze że jestem zielony w temacie echosond, od niedawna plywam z kolega który ma tego lorka 7 z jakimis dwoma czujnikami i tym structur scanem, ustawiali sobie jakieś szarości, kolory i inne duperele z ludźmi którzy testują echa i ogólnie mi tłumaczył że obrazy są uzależnione od twardości ryby, czyli np sandacze i okonie maja zarysowana ewidentnie ciemna kreske na górze obrazu i to się sprawdzalo przy podawaniu przynęty pod pysk, leszcze np. ewidentnie pokazywane są jako pomarańczowe plamy co też odwzorowanie ma w postaci śluzu na plecionce przy jigowaniu. Cytuj Odnośnik do komentarza Udostępnij na innych stronach Więcej opcji udostępniania...
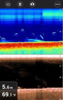
0 1991adam19911 Opublikowano 17 Czerwca 2015 Zgłoś Udostępnij Opublikowano 17 Czerwca 2015 Witam to mój pierwszy post na forum pozdrawiam wszystkich . Kupiłem sobie nowe cacko dragonfly 5 pro i mam problem ponieważ pływam po jeziorze i ryb nie widać a są napewno bo łowie Pomożecie zinterpretować odczyty z echosondy? Cytuj Odnośnik do komentarza Udostępnij na innych stronach Więcej opcji udostępniania...
0 tobiasz92 Opublikowano 17 Czerwca 2015 Zgłoś Udostępnij Opublikowano 17 Czerwca 2015 Przecież na echo widać rybki Cytuj Odnośnik do komentarza Udostępnij na innych stronach Więcej opcji udostępniania...
0 Jozi Opublikowano 17 Czerwca 2015 Zgłoś Udostępnij Opublikowano 17 Czerwca 2015 Może kolega chciał rybom głęboko w oczy pozaglądać . Cytuj Odnośnik do komentarza Udostępnij na innych stronach Więcej opcji udostępniania...
0 Spawciu Opublikowano 17 Czerwca 2015 Zgłoś Udostępnij Opublikowano 17 Czerwca 2015 w szczególności na 3 fotce widać łuki rybek typowy obraz z rybami Cytuj Odnośnik do komentarza Udostępnij na innych stronach Więcej opcji udostępniania...
0 David72 Opublikowano 17 Czerwca 2015 Zgłoś Udostępnij Opublikowano 17 Czerwca 2015 Może zamiast pisać o okuliście, itp. wytłumaczylibyście koledze jak interpretować obraz. Nie każdy od razu wszystko wie. 2 Cytuj Odnośnik do komentarza Udostępnij na innych stronach Więcej opcji udostępniania...
0 1991adam19911 Opublikowano 17 Czerwca 2015 Zgłoś Udostępnij Opublikowano 17 Czerwca 2015 (edytowane) Na 3 to akurat na 99 % moja przynęta prowadzona i podbijana A co do okulisty to może wytypuj swoje ,,rybki" na tych fotkach i zobaczymy czy Tobie nie jest potrzebny Panie Mirmar bo moim zdaniem to same zielsko na tych echach jedynie przy paru ,,śladach" się zastanawiam czy to nie ryby i dlatego chciałem żeby ktoś napisał swoje interpretacje tych fotek. Pozdro Edytowane 17 Czerwca 2015 przez 1991adam19911 Cytuj Odnośnik do komentarza Udostępnij na innych stronach Więcej opcji udostępniania...
0 rower26 Opublikowano 17 Czerwca 2015 Zgłoś Udostępnij Opublikowano 17 Czerwca 2015 (edytowane) http://doctorsonar.com/blogs/educational-articles polecam bazę wiedzy... a swoją drogą to całkiem fajny jest ten schemat kolorów Raymarine. ładnie to według mnie wygląda. A co do ryb na zrzutach..to oczywiście są. . I tam gdzie prowadzisz przynętę również są. Edytowane 17 Czerwca 2015 przez rower26 Cytuj Odnośnik do komentarza Udostępnij na innych stronach Więcej opcji udostępniania...
Pytanie
Mordeo
Czy gremium mogłoby mi pomóc przy interpretacji letnich screenshotów?
1. Screenshot - co to za ryby? Szczupaki?
2. Screenshot - co to za ryby? Czy przy dnie to ryby?
3. Screenshot - co to za ryby mogą być? Czy zielsko?
4. Screenshot - szczupaczki? Sandaczyki?
5. Screenshot - co to za rybki w jednym i drugim zakreśleniu?
6. Screenshot - co to za ryby mogą być na planie?
7. Screenshot - szczupaki przy drobnicy?
8. Screenshot - szczupaki? Sandacze?
Odnośnik do komentarza
Udostępnij na innych stronach
28 odpowiedzi na to pytanie
Rekomendowane odpowiedzi
Dołącz do dyskusji
Możesz dodać zawartość już teraz a zarejestrować się później. Jeśli posiadasz już konto, zaloguj się aby dodać zawartość za jego pomocą.